Crypto军火库
Crypto军火库

@sunyangphp

15 تغريدة 7 قراءة Jun 19, 2023
【币圈必备工具——你一定要学会的DefiLlama!】
@DefiLlama 很多人都知道它可以帮我们寻找下一个百倍币
Alpha挖掘,投研,交易辅助,高效赚币,空投列表…
实际上它能做的,远不止于此。
🧵这篇线程是关于如何发挥它全部潜力的完整指南
1⃣Alpha挖掘&投研
1/ 发掘交易量异动 左侧导航栏选择【DeFi-Chain】,可以看到各个公链近期交易量的表现数据及相应的排名。
一旦注意到TVL异动较大的公链,选择该公链,用同样的方式对项目进行二次筛选,选出近期TVL异动最大的项目。一般上升幅度最大的项目就可能是热门项目。
2/ 项目筛选
按照筛选,选出来的项目会有一定的风险。所以我们需要过滤掉小项目。
可以使用 "TVL Range "做筛选,只需要填写最低的TVL即可,这可以让你专注寻找更靠谱的项目。
当然,如果你在搜索极早期的alpha,你可以通过设置最大TVL上限来做到这一点,这样你就能看到有潜力的较新协议。
3/挖掘项目
用【DeFi-Recent】挖掘项目,此项显示的是最近TVL变化比较大的项目,按照TVL变化幅度进行排名。
可以更加精准的找到近期的趋势项目
4/ 检查项目仪表盘
做完项目筛选后,再通过仪表板更多面性的查看协议。
如TVL、价格和资金等。
你要尽可能的发现各项指标之间的相关性。
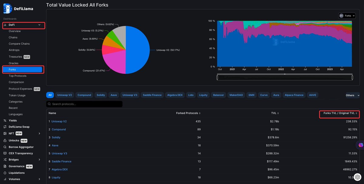
5/ 分叉
左侧导航栏选择【DeFi-Forks】可以看到分叉的完整集合,
不仅如此,平台提供了原始TVL和分叉TVL之间的比较。
密切关注分叉少、TVL比率大的数据可以帮你在挖掘潜力项目中做的更好。
2⃣空投列表
左侧导航栏选择【DeFi-Airdrops】,你就可以看到还没有发币的项目,当然并不是这里所有的项目都会有空投,但是这是一个寻找新的空投机会的好用的信息源。
3⃣项目基本面分析
1/ 费用和收入
左侧导航栏选择【Fees/Revenue】,可以看到各项目的真实费用和收入,同样也有排名功能。对于大部分项目,查看哪些项目实际产生了价值是很重要的,我们可以挖掘项目的活跃度变化。
不仅如此,一个项目制造收入的能力也是机构判断项目是否值得投资的重要因素。
2/ 融资信息
左侧导航栏选择【Raises】,你就可以看到实时更新项目的融资情况,包括融资轮次,领投者,融资金额等等
4⃣交易相关信息
1/ 解锁 左侧导航栏选择【Unlocks】你可以直接从DeFillama找到即将解锁的代币列表。这里甚至包括一个实时的计时器,有了这个工具,在也不用担心买在错误的时间了。
2/ 清算
左侧导航栏选择【Liquidations】可以找到链上清算水平,找到痛点/关键流动性是非常重要的,因为价格一旦到了关键痛点,必然会走出大的波动。
3/ 稳定币的流动
左侧导航栏选择【Stables】可以看到稳定币流动信息,你不仅可以用它来发现未来趋势,也可以用它来判断风险。
5⃣DefiLlama Swap
左侧导航栏选择【DefiLlama Swap】,你就可以使用DefiLlama的交易聚合器,它可以为任何交易自动找寻全网性价比最高的交易方案。
6⃣赚币
1/ 寻找持有资产流动性最好的池子
左侧导航栏选择【Yields-Pools】可以看到不同资产在不同项目的TVL和APY变化 ,可以根据TVL和APY进行筛选,帮助寻找持有资产流动性最好的池子
2/ 寻找持有资产的最佳投资策略和平台
左侧导航栏选择【Yields-Delta Neutral】可以看到不同资产的组合资产收益率变化,帮助寻找持有资产的最佳投资策略和平台。
不仅如此,你可以左侧导航栏选择【Yields-Overview】这里可以看到不同资产的不同组合的收益率变化对比。
📠 写在后面: 币圈工具众多,之前的推文中总结了币圈免费的神级工具, tool.imtoken.xyz
希望这条推文对你也有帮助,解锁更多AI能力
1.关注@sunyangphp获取更多AI和Web3行业内容
2.转发这条推文,和朋友一起分享

جاري تحميل الاقتراحات...